Local Logs & Metrics
This getting started guide allows you to collect local logs and metrics from your system, sending them to ClickStack for visualization and analysis.
This example works on OSX and Linux systems only
This sample dataset can also be used with HyperDX in ClickHouse Cloud, with only minor adjustments to the flow as noted. If using HyperDX in ClickHouse Cloud, you will require an OpenTelemetry collector to be running locally as described in the getting started guide for this deployment model.
Create a custom OpenTelemetry configuration
Create a custom-local-config.yaml file with the following content:
This configuration collects system logs and metrics for OSX and Linux systems, sending the results to ClickStack. The configuration extends the ClickStack collector by adding new receivers and pipelines—you reference the existing clickhouse exporter and processors (memory_limiter, batch) that are already configured in the base ClickStack collector.
This configuration adjusts timestamps at ingest, assigning an updated time value to each event. You should ideally preprocess or parse timestamps using OTel processors or operators in their log files to ensure accurate event time is retained.
With this example setup, if the receiver or file processor is configured to start at the beginning of the file, all existing log entries will be assigned the same adjusted timestamp - the time of processing rather than the original event time. Any new events appended to the file will receive timestamps approximating their actual generation time.
To avoid this behavior, you can set the start position to end in the receiver configuration. This ensures only new entries are ingested and timestamped near their true arrival time.
For more details on the OpenTelemetry (OTel) configuration structure, we recommend the official guide.
Start ClickStack with custom configuration
Run the following docker command to start the all-in-one container with your custom configuration:
We run the collector as the root user to access all system logs—this is necessary to capture logs from protected paths on Linux-based systems. However, this approach is not recommended for production. In production environments, the OpenTelemetry Collector should be deployed as a local agent with only the minimal permissions required to access the intended log sources.
Note that we mount the host's /var/log to /host/var/log inside the container to avoid conflicts with the container's own log files.
If using HyperDX in ClickHouse Cloud with a standalone collector, use this command instead:
The collector will immediately begin collecting local system logs and metrics.
Navigate to the HyperDX UI
Visit http://localhost:8080 to access the HyperDX UI if deploying locally. If using HyperDX in ClickHouse Cloud, select your service and HyperDX from the left menu.
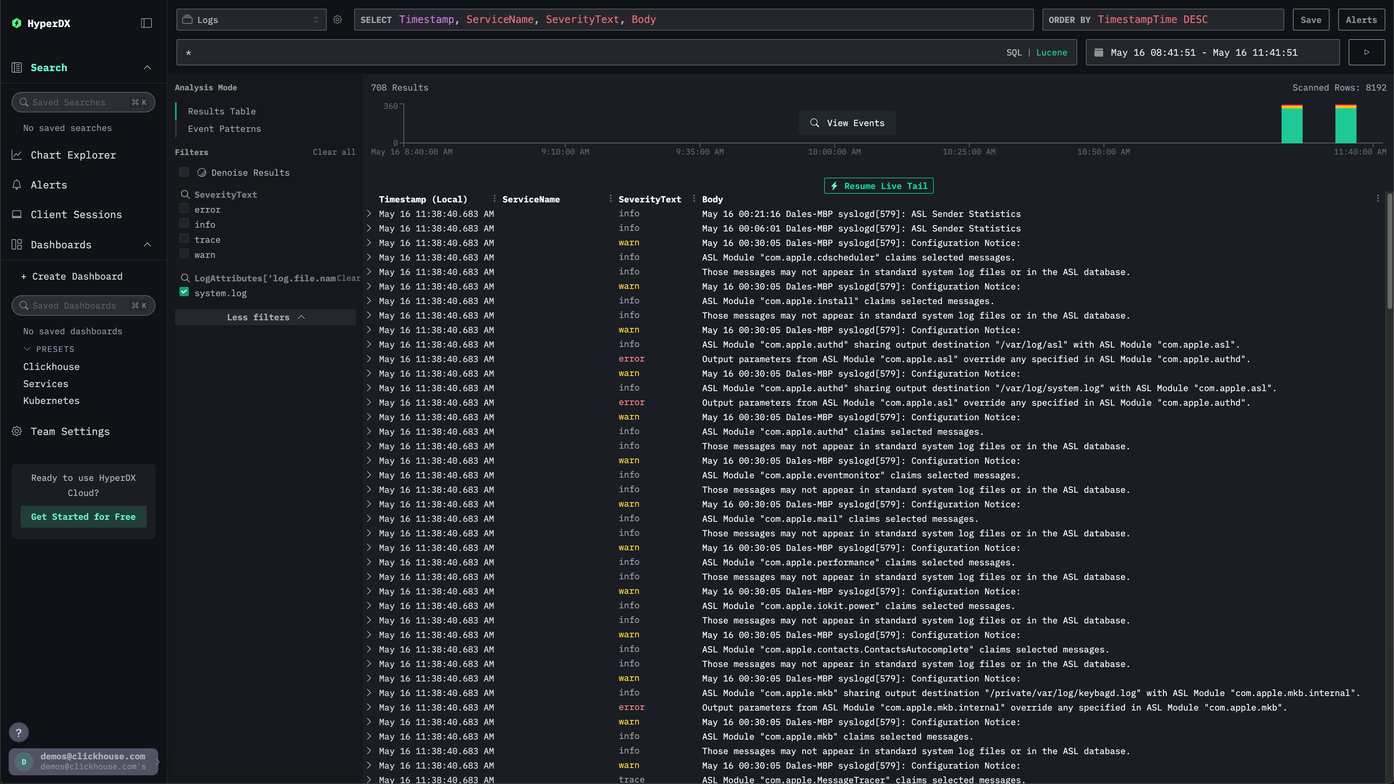
Explore system logs
The search UI should be populated with local system logs. Expand the filters to select the system.log:

Explore system metrics
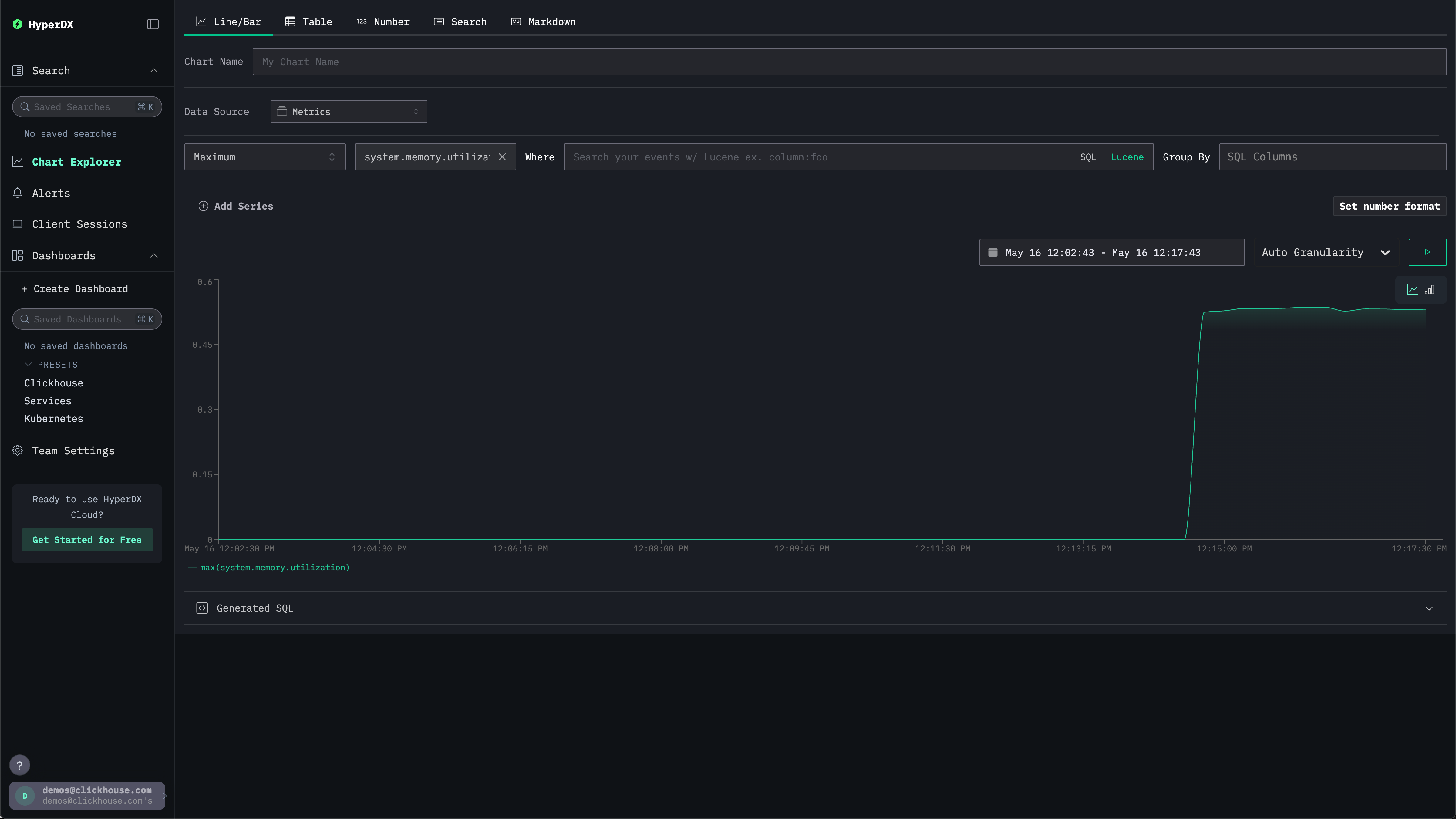
We can explore our metrics using charts.
Navigate to the Chart Explorer via the left menu. Select the source Metrics and Maximum as the aggregation type.
For the Select a Metric menu simply type memory before selecting system.memory.utilization (Gauge).
Press the run button to visualize your memory utilization over time.

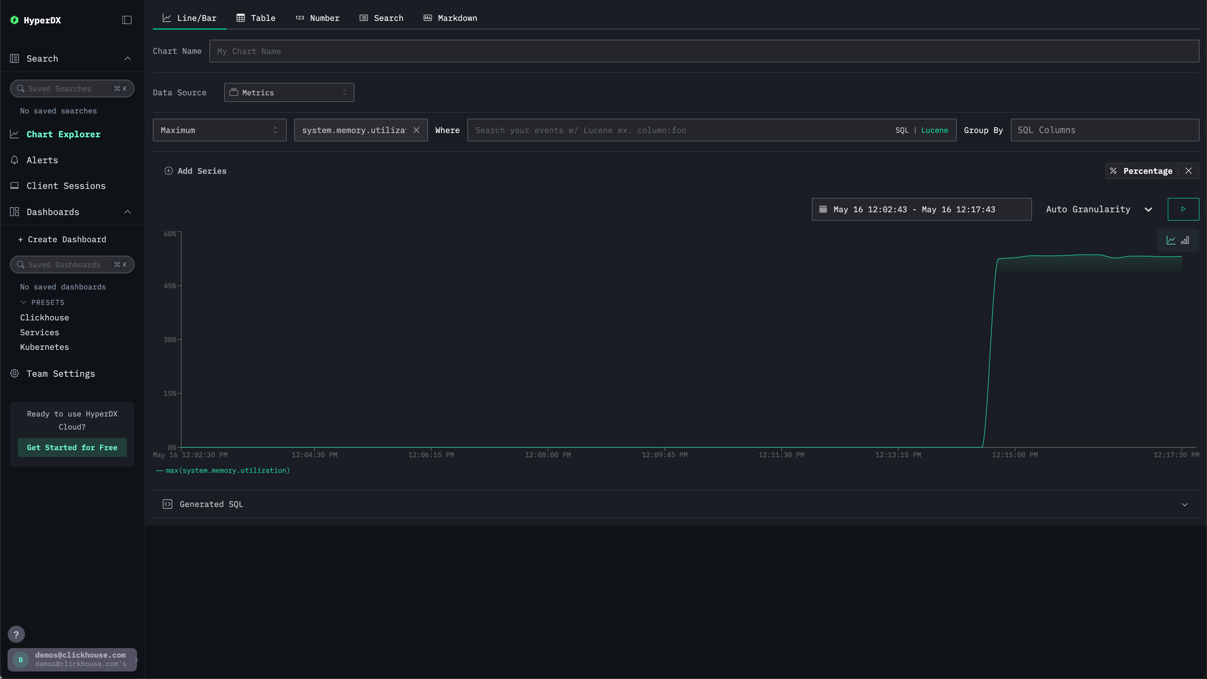
Note the number is returned as a floating point %. To render it more clearly, select Set number format.

From the subsequent menu you can select Percentage from the Output format drop down before clicking Apply.
